- 陜西公眾電氣股份有限公司
- 網 址:www.ysads.com
- 產品咨詢:029-88994561/18189246639
- 地 址:西安市高新區科技二路65號清華科技園D座22層
熱門關鍵詞
- 光伏電站智能運維管理系統
- 光伏電站運維服務
- 光伏面板清掃機器人
- GZPD-1000型 高壓電纜局部放電在線監測系統
- GZFL-1000A型 高壓電纜故障預警與精確定位系統
- GZZH-1000型 分布式智能電纜及通道綜合在線監測系統
- GZHL-01型 接地環流在線監測系統
- GZPD-1000型 配網電纜局放在線監測系統
- GZPD-800T型開關柜/環網柜局部放電及溫度監測裝置
- GZPD-800AT型 開關柜局部放電在線監測裝置
- GZPD-900-WRT型 開關柜多狀態智能監測裝置
- GZPD-800TUA型 開關柜局部放電在線監測裝置
- GZPD-800M型 脈沖法局部放電及溫度監測裝置
- GZS-1000型 斷路器機械特性在線監測系統
- GZBD-500型 變電站設備多狀態量一體化智能監測系統
- GZPD-1000B型 變壓器局部放電在線監測系統
- GZPD-01G型 GIS局部放電在線監測系統
- GZPD-1000PD型 局部放電云檢測儀
產品中心
GZPD-1000B型 變壓器局部放電在線監測系統
所屬分類:變壓器局放在線監測系統
詳情介紹
產品概述
GZPD-1000B型變壓器局部放電在線監測系統適用于對變壓器進行狀態監測與缺陷診斷,系統采用分布式結 構、現場測量、數字傳輸。能夠對運行變壓器的當前狀態及發展趨勢進行分析判斷,為設備的運行和維護提供決策 參考,為設備已有故障或潛在故障的判斷提供依據。系統采取模擬濾波、周期脈沖剔除、設置動態閾值、開相位窗 口等抗干擾措施,保證監測結果的真實可靠。
系統原理
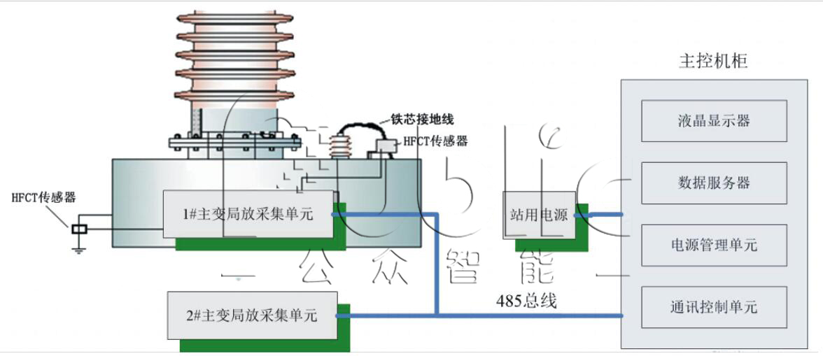
采用電場耦合傳感器及HFCT傳感器耦合高頻局部放電信號,并通過同軸電纜將信號傳輸到局部放電采集器。 電場耦合傳感器包裹于高壓電纜的護層之上和高壓電纜的鎧裝之間形成電容通路,局放產生的高頻信號經由這個通 路傳遞,最后通過取樣單元獲取高頻脈沖電流信號。 變壓器局放監測系統采用分層分布式結構,共分三層: 傳感器層、數據采集層、監測預警及分析診斷層。

圖1 系統原理圖

圖2 系統結構示意圖
現場安裝示意圖

圖3 傳感器現場安裝圖


